Der Dustlight Corporate Plan richtet sich an Organisationen, die ihr HSE-Reporting und ihre internen Prozesse zur Staubbewertung über Standorte, Geräte und Verantwortlichkeiten hinweg effizienter aufsetzen wollen, mit klarem Fokus auf strukturiertes Staubmanagement. Der Dustlight Corporate Plan umfasst alle Expositionskennzahlen und Analysefunktionen des Business Plans und ergänzt diese um managementorientierte Features, die das Staubmanagement im HSE-Alltag spürbar beschleunigen: Expositionstrends (Woche, Monat, Jahr), eine zentrale Compliance-Übersicht sowie Gerätenutzungsanalysen.
Als professionelle Software für größere Strukturen vereinfacht der Corporate Plan die Routineauswertung im HSE-Alltag. Statt isolierter Einzelmessungen ermöglicht er die Bewertung der Expositionsentwicklung über Zeit, eine schnellere Beurteilung der Grenzwerteinhaltung und mehr Transparenz darüber, wie Geräte im Feld tatsächlich genutzt werden.
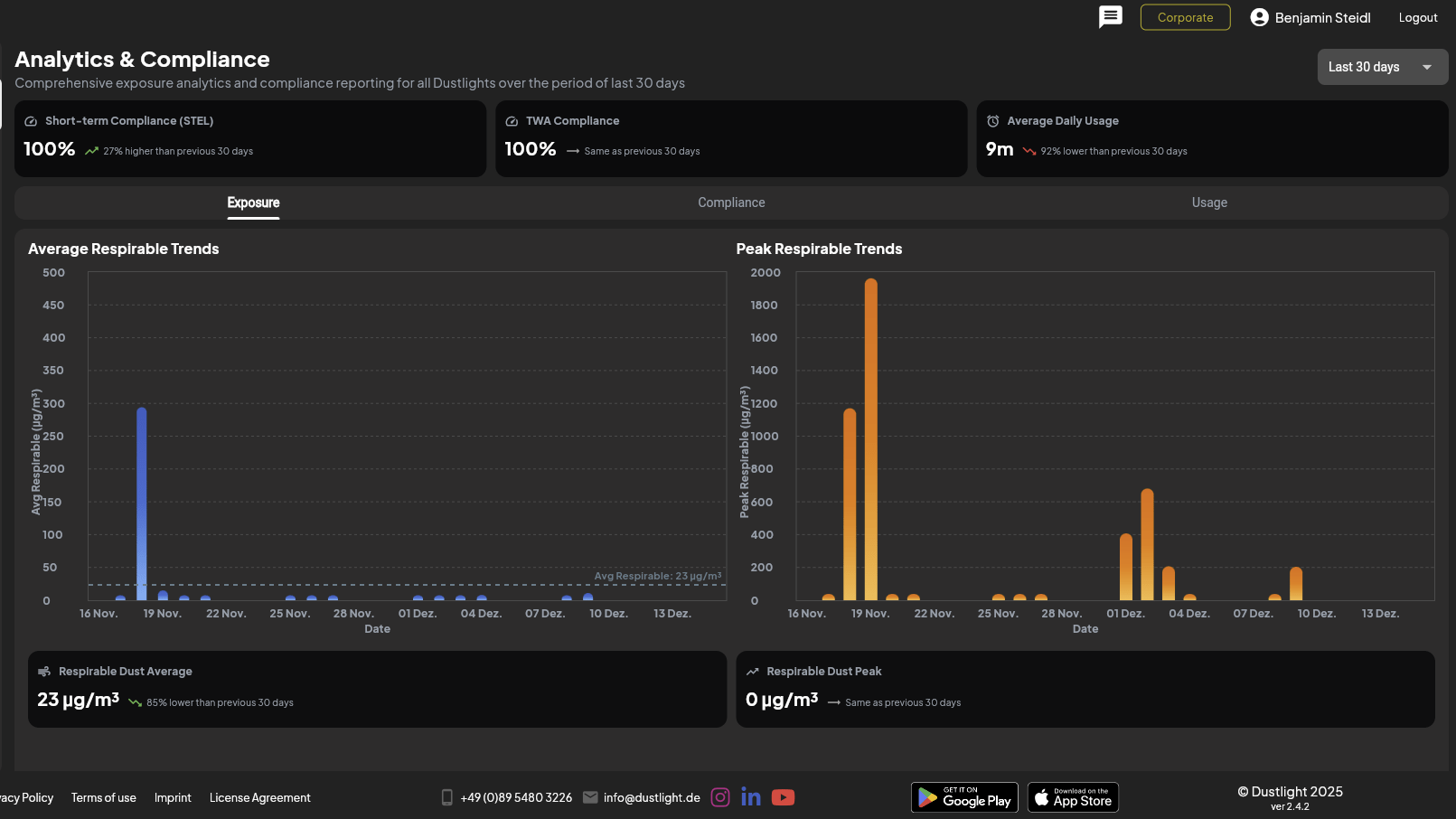
Expositionstrends: Langfristige Sicht auf Staubrisiken statt Einzelwerte
Der Corporate Plan bietet Expositionstrends über definierte Zeiträume (wöchentlich, monatlich, jährlich). Damit können HSE-Manager beurteilen, wie sich die Staubbelastung langfristig entwickelt, statt nur einzelne Messungen oder einzelne Schichten zu betrachten.
Diese Funktion unterstützt:
- Identifikation wiederkehrender Expositionsmuster
- Bewertung saisonaler oder prozessbedingter Veränderungen
- Verifikation, ob umgesetzte Maßnahmen zu nachhaltigen Verbesserungen führen
Durch die Visualisierung langfristiger Expositionstrends gewinnen Unternehmen eine strategische Perspektive auf respirable Staubrisiken, statt nur auf einzelne Überschreitungen zu reagieren.

Compliance-Übersicht: Grenzwerte schneller bewerten über Geräte hinweg
Die zentrale Compliance-Übersicht konsolidiert Expositionsbewertungen in einer strukturierten Gesamtansicht. HSE-Manager erkennen schneller, ob Expositionswerte innerhalb definierter Arbeitsplatzgrenzwerte liegen und wo Abweichungen auftreten.
Wesentliche Vorteile:
- schnellere Identifikation kritischer Expositionssituationen
- klare Priorisierung von Korrektur- und Präventionsmaßnahmen
- weniger Aufwand bei internen Reviews sowie in externen Audits

Gerätenutzungsanalyse: Transparenz über Einsatz und Auslastung der Geräte
Der Corporate Plan enthält Gerätenutzungsanalysen und schafft Transparenz darüber, wie Dustlight im Unternehmen eingesetzt wird. Das zeigt unter anderem:
- Messhäufigkeit pro Gerät
- aktive versus ungenutzte Geräte
Diese Insights helfen, Geräteeinsatz und Kapazitäten gezielt zu optimieren, ungenutzte Messressourcen zu vermeiden und sicherzustellen, dass kritische Tätigkeiten ausreichend überwacht werden. Bei größeren Flotten verbessert das die Kosteneffizienz und die Verlässlichkeit der Planung spürbar.

Kommende Funktion: Zentrale Multi-Device-Auswertung auf Organisationsebene
Eine kommende Corporate-Plan-Funktion ermöglicht die zentrale Multi-Device-Auswertung: Administratoren können dann alle Geräte einer Organisation gleichzeitig auswerten. Geräte müssen nicht mehr einzeln verbunden und getrennt werden. Stattdessen sind alle zugewiesenen Geräte parallel zugänglich für:
- direkten Vergleich von Expositionsdaten innerhalb der Organisation
- organisationsweite Nutzungsanalyse
- schnellere Identifikation besonders belasteter Arbeitsabläufe
Dieses Feature ist darauf ausgelegt, den administrativen Aufwand weiter zu reduzieren und echtes Staubmanagement auf Flottenebene zu ermöglichen – insbesondere für Organisationen mit mehreren Geräten und Standorten.
Fazit
Der Dustlight Corporate Plan baut auf der präzisen Expositionsmessung und dem Reporting des Business Plans auf und erweitert diese um fortgeschrittene Management-Werkzeuge für HSE-Teams. Expositionstrends, Compliance-Übersichten und Gerätenutzungsanalysen liefern die Struktur und Transparenz, die nötig ist, um respirable Staubrisiken in größeren Organisationen effizient zu steuern. Diese Corporate-Plan-Funktionen sind aktuell in der Dustlight Web App verfügbar.
Mit der kommenden Multi-Device-Auswertung ist der Corporate Plan besonders geeignet für Organisationen, die zeitkritische Workflows, zentrale Kontrolle und datenbasierte Entscheidungen benötigen. Er unterstützt HSE-Manager dabei, von reaktiven Einzelbewertungen zu einem proaktiven, organisationsweiten Umgang mit Staubbelastung zu wechseln bei stärkerem Mitarbeiterschutz und auditfähiger Dokumentation.
Möchten Sie Ihre HSE-Workflows mit strukturiertem Staubmanagement optimieren?